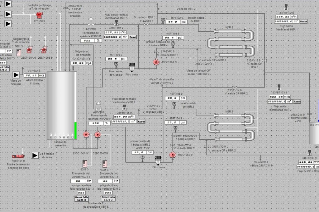
Tableros eléctricos de fuerza y control de baja tensión certificados en RETIE según especificaciones técnicas del mismo reglamento.
Los cuales cuentan con un PLC que se encarga de toda la parte automatizada del tablero, la cual esta debidamente programada para cumplir funciones especificas según lo desee el cliente.